How to Add Widgets to Your Dashboard
Overviewβ
Add performance metrics, charts, and analytics widgets to your dashboard.
Stepsβ
1. Enter Edit Modeβ
- Go to Dashboard
- Click "Edit Layout" button

2. Find Empty Slotβ
- Look for empty widget slots (dashed borders)
- Click "+ Add Widget" button in the slot

3. Browse Widget Libraryβ
Widget library opens showing categories:
Performance Metrics
- P&L Widget
- Win Rate
- Trade Count
- Average Trade
- ROI
Charts
- Performance Over Time
- P&L Distribution
- Monthly Performance
- Equity Curve
Advanced
- Quants Score
- Discipline Score
- Strategy Performance
- Risk Metrics

4. Select Widgetβ
- Click on the widget you want to add
- Widget appears in the slot immediately
- Widget starts loading data
5. Add More Widgetsβ
- Repeat for other empty slots
- Mix small and large widgets
- Arrange according to priority
6. Save Layoutβ
- Click "Save Layout" button
- Exit edit mode
- Widgets now display your data
Success!β
Widgets are added and displaying your trading data.
Small Widgetsβ
| Widget Display Name | Widget Explanation |
|---|---|
| Net P&L | The total realized net profit and loss for all closed trades. |
| Account Balance & P&L | Current account balance with the total P&L for all closed trades. |
| Trade Win % | Reflects the percentage of your winning trades out of total trades taken. |
| Profit Factor | Total profits divided by total losses. A profit factor above 1.0 indicates a profitable trading system. |
| Day Win % | Reflects the percentage of your winning trading days out of total trading days. |
| Avg Win/Loss Trade | The average profit on all winning and losing trades. |
| Trade Expectancy | The average amount you can expect to win, or lose, per trade based on your closed trades. |
| Risk-Reward Ratio | Average winning trade divided by average losing trade - Shows risk management effectiveness. |
| Sharpe Ratio | Risk-adjusted returns measure - Shows how much return you get per unit of risk taken. |
| Today's P&L | Intraday profit & loss with hourly progression sparkline - Quick view of today's trading performance. |
| Monthly P&L | Current month's profit & loss with 6-month comparison - Track monthly performance trends. |
| Win/Loss Ratio | Average win amount divided by average loss - Shows total wins vs total losses comparison. |
| Current Day Streak | Tracks how many winning days in a row you traded currently. |
| Current Trade Streak | Tracks how many winning trades in a row you traded currently. |
| Current Streak | Tracks how many winning days and trades in a row you traded currently. |
| Max Drawdown | This is the max drawdown experienced for the defined period. |
| Average Drawdown | Shows the average drawdown during the selected period and the drawdown at the end of that period, or the current drawdown if no date filter is applied. |
| AI Insights Feed | AI-generated trading insights and recommendations with confidence scores and actionable suggestions. |
| Trading Readiness | Daily readiness score based on recovery metrics from health devices. |
Large Widgetsβ
| Widget Display Name | Widget Explanation |
|---|---|
| Lyser Score | Lyser Score measures your performance by combining the most important metrics into one normalized score from 1-100. |
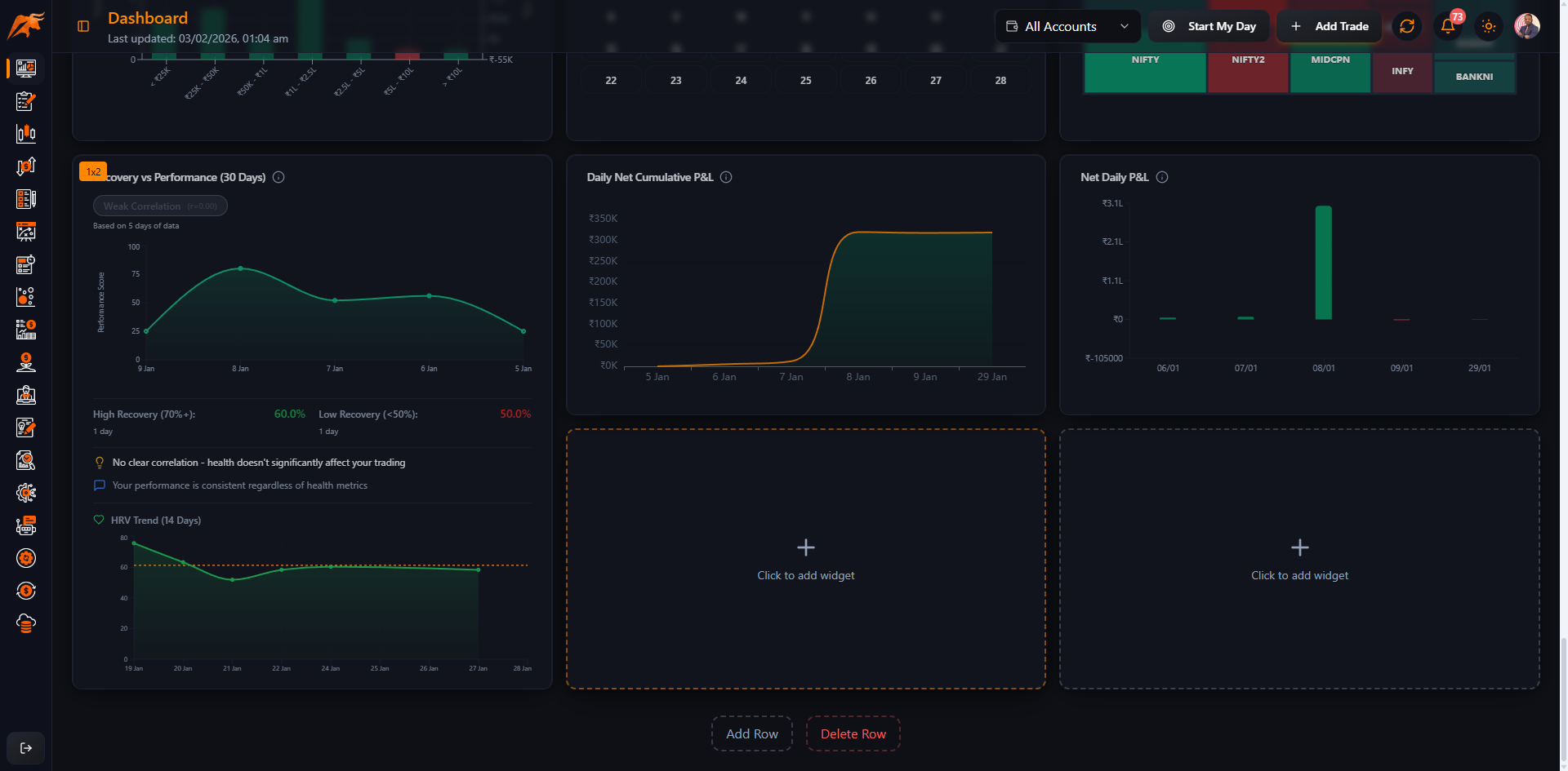
| Daily Net Cumulative P&L | Displays how your daily account P&L accumulates from the source of your trading day. |
| Symbol Performance Heatmap | Heatmap grid showing symbol performance with 2-letter codes (2x1 layout) - Color intensity indicates P&L, hover for details, click to filter. |
| Intraday Performance Curve | Line chart showing P&L throughout trading hours - Identify best and worst trading times with highlighted profitable hours. |
| Yearly P&L Heatmap | Calendar grid with monthly P&L color coding for current year - Visual pattern recognition of profitable months. |
| Risk Distribution Chart | Histogram showing trade size distribution and outcomes - Identifies optimal position sizing with win rates and risk-reward by size range. |
| Correlation Matrix | Top 3 positive and top 3 negative symbol correlations - Identify diversification opportunities and hedging pairs. |
| Win % - Avg Win - Avg Loss | All average P&L change with number of trades to show how each metric changes with cumulative trades. |
| Trade Time Performance | Displays the times of which trades occur with their corresponding performance. |
| Trade Duration Performance | Trade duration of intraday and they corresponding performance. |
| Net Daily P&L | Displays the total net P&L by each trading day at the close of the market. |
| Daily & Cumulative Net P&L | Displays how your daily account P&L accumulates over P&L creates days for each trading day. |
| Recent Trades & Open Positions | Recent Trades & Open Positions. |
| Calendar | Calendar. |
| Drawdown | Displays the P&L Drawdown of all trading days. |
| Calendar w/H | Calendar with Highlights. |
| Advanced Calendar | Advanced calendar. |
| Account Balance | Track of your trades (profit and loss) from the cumulative balance over time trades. |
| Trading Calendar | Calendar view of trading activity. |
| Equity Curve | Visual representation of account growth over time. |
| Strategy Board | Strategy board with performance metrics. |
| Strategy List | List of strategies with details. |
| Trade Analytics - Best | Best performing trades analysis. |
| Trade Analytics - Worst | Worst performing trades analysis. |
| Discipline Diary | Discipline tracking and diary entries. |
| Journal Entries Timeline | Chronological timeline of journal entries with P&L, win rates, metrics, tags, and note previews. Filter by profit/loss, win rate, and tags. Spans 2 vertical rows for extended timeline view. |
| Discipline Score Card | Track your trading discipline with overall compliance score, category breakdown, and individual rule performance. Shows rule compliance % and recent trends. |
| Top Symbols Performance | Bar charts showing best and worst performing symbols by total P&L. Configurable to show top 5, 10, or 15 symbols with trade count, win rate, and average P&L metrics. |
| Costs & Fees Breakdown | Pie chart breakdown of trading costs including brokerage fees, taxes, and slippage. Compare costs across brokers and identify optimization opportunities. Shows total costs and average per trade. |
| Trade Ratings Distribution | Bar chart showing distribution of trade ratings (1-5 stars) with P&L correlation analysis. Track execution quality and identify patterns between ratings and profitability. |
| Financial News | Latest financial news with sentiment analysis and trends. |
| Mentor & Mentee Overview | Overview of your mentorship relationships, mentee performance metrics, and active sessions. Shows key metrics including active mentees, pending invitations, average success rate, and a performance chart of top mentees. |
| Net Daily P&L | Displays daily profit and loss as a bar chart. Shows individual daily P&L values with green bars for profits and red bars for losses. Helps track daily trading performance over time. |
| Shortcuts | Launchpad for commonly used internal pages or external research tools. Users can configure quick links with favicons for one-click navigation. |
| Health-Performance Correlation | Recovery vs trading performance correlation over time. |
Document Version: 1.0
Last Updated: October 26, 2025